- Identify bottlenecks and common failures
- Pipeline analysis
- Pipeline configuration
- Test, document, and learn
Pipeline Efficiency
CI/CD Pipelines are the fundamental building blocks for GitLab CI/CD. Making pipelines more efficient helps you save developer time, which:
- Speeds up your DevOps processes
- Reduces costs
- Shortens the development feedback loop
It’s common that new teams or projects start with slow and inefficient pipelines, and improve their configuration over time through trial and error. A better process is to use pipeline features that improve efficiency right away, and get a faster software development lifecycle earlier.
First ensure you are familiar with GitLab CI/CD fundamentals and understand the quick start guide.
Identify bottlenecks and common failures
The easiest indicators to check for inefficient pipelines are the runtimes of the jobs, stages, and the total runtime of the pipeline itself. The total pipeline duration is heavily influenced by the:
- Total number of stages and jobs.
- Dependencies between jobs.
- The “critical path”, which represents the minimum and maximum pipeline duration.
Additional points to pay attention relate to GitLab Runners:
- Availability of the runners and the resources they are provisioned with.
- Build dependencies and their installation time.
- Container image size.
- Network latency and slow connections.
Pipelines frequently failing unnecessarily also causes slowdowns in the development lifecycle. You should look for problematic patterns with failed jobs:
- Flaky unit tests which fail randomly, or produce unreliable test results.
- Test coverage drops and code quality correlated to that behavior.
- Failures that can be safely ignored, but that halt the pipeline instead.
- Tests that fail at the end of a long pipeline, but could be in an earlier stage, causing delayed feedback.
Pipeline analysis
Analyze the performance of your pipeline to find ways to improve efficiency. Analysis can help identify possible blockers in the CI/CD infrastructure. This includes analyzing:
- Job workloads.
- Bottlenecks in the execution times.
- The overall pipeline architecture.
It’s important to understand and document the pipeline workflows, and discuss possible actions and changes. Refactoring pipelines may need careful interaction between teams in the DevSecOps lifecycle.
Pipeline analysis can help identify issues with cost efficiency. For example, runners hosted with a paid cloud service may be provisioned with:
- More resources than needed for CI/CD pipelines, wasting money.
- Not enough resources, causing slow runtimes and wasting time.
Pipeline Insights
The Pipeline success and duration charts give information about pipeline runtime and failed job counts.
Tests like unit tests, integration tests, end-to-end tests, code quality tests, and others ensure that problems are automatically found by the CI/CD pipeline. There could be many pipeline stages involved causing long runtimes.
You can improve runtimes by running jobs that test different things in parallel, in the same stage, reducing overall runtime. The downside is that you need more runners running simultaneously to support the parallel jobs.
The testing levels for GitLab provide an example of a complex testing strategy with many components involved.
Directed Acyclic Graphs (DAG) visualization
The Directed Acyclic Graph (DAG) visualization can help analyze the critical path in the pipeline and understand possible blockers.
Pipeline Monitoring
Global pipeline health is a key indicator to monitor along with job and pipeline duration. CI/CD analytics give a visual representation of pipeline health.
Instance administrators have access to additional performance metrics and self-monitoring.
You can fetch specific pipeline health metrics from the API. External monitoring tools can poll the API and verify pipeline health or collect metrics for long term SLA analytics.
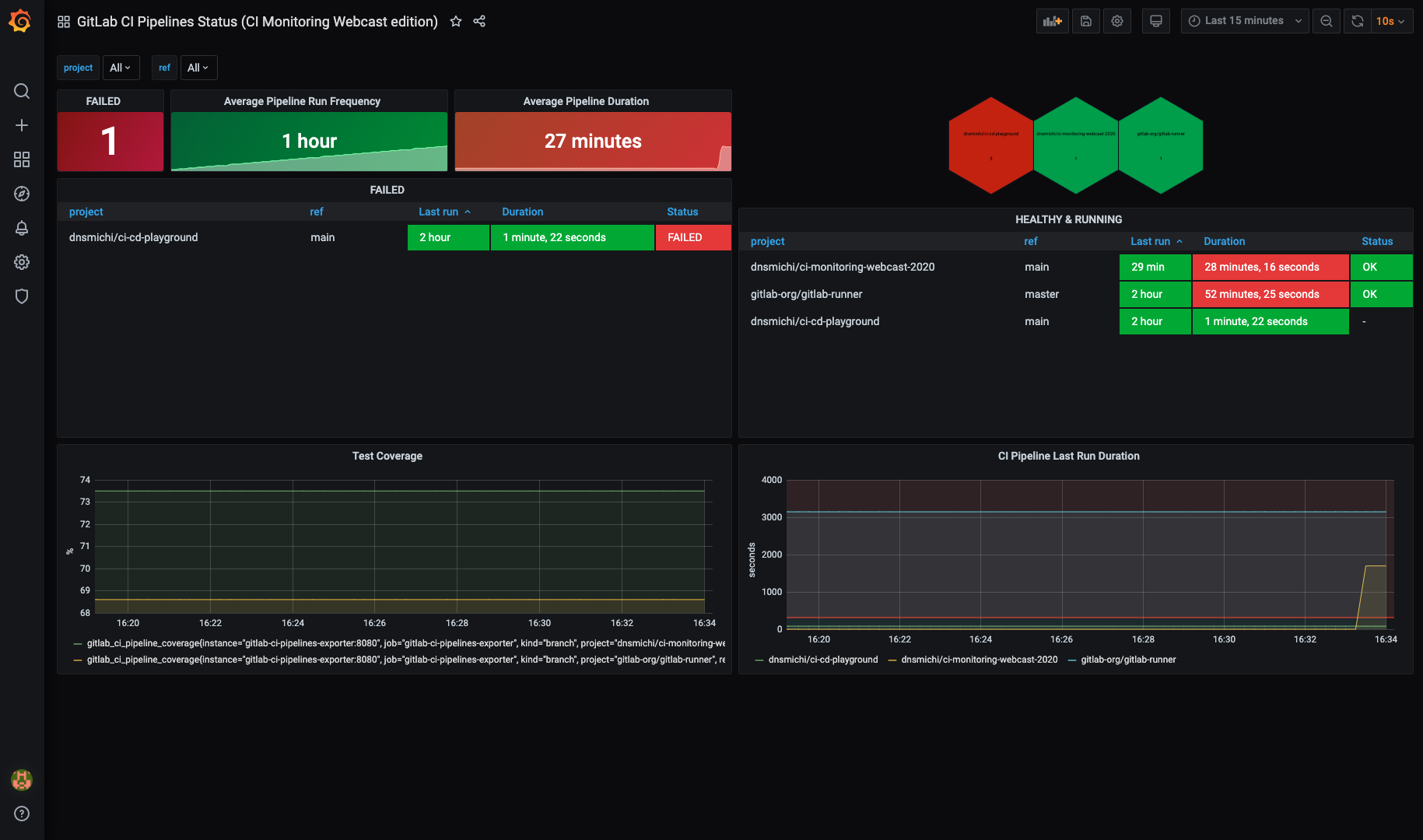
For example, the GitLab CI Pipelines Exporter for Prometheus fetches metrics from the API. It can check branches in projects automatically and get the pipeline status and duration. In combination with a Grafana dashboard, this helps build an actionable view for your operations team. Metric graphs can also be embedded into incidents making problem resolving easier.
Alternatively, you can use a monitoring tool that can execute scripts, like
check_gitlab for example.
Runner monitoring
You can also monitor CI runners on their host systems, or in clusters like Kubernetes. This includes checking:
- Disk and disk IO
- CPU usage
- Memory
- Runner process resources
The Prometheus Node Exporter
can monitor runners on Linux hosts, and kube-state-metrics
runs in a Kubernetes cluster.
You can also test GitLab Runner auto-scaling with cloud providers, and define offline times to reduce costs.
Dashboards and incident management
Use your existing monitoring tools and dashboards to integrate CI/CD pipeline monitoring, or build them from scratch. Ensure that the runtime data is actionable and useful in teams, and operations/SREs are able to identify problems early enough. Incident management can help here too, with embedded metric charts and all valuable details to analyze the problem.
Storage usage
Review the storage use of the following to help analyze costs and efficiency:
-
Job artifacts and their
expire_inconfiguration. If kept for too long, storage usage grows and could slow pipelines down. - Container registry usage.
- Package registry usage.
Pipeline configuration
Make careful choices when configuring pipelines to speed up pipelines and reduce resource usage. This includes making use of GitLab CI/CD’s built-in features that make pipelines run faster and more efficiently.
Reduce how often jobs run
Try to find which jobs don’t need to run in all situations, and use pipeline configuration to stop them from running:
- Use the
interruptiblekeyword to stop old pipelines when they are superceded by a newer pipeline. - Use
rulesto skip tests that aren’t needed. For example, skip backend tests when only the frontend code is changed. - Run non-essential scheduled pipelines less frequently.
Fail fast
Ensure that errors are detected early in the CI/CD pipeline. A job that takes a very long time to complete keeps a pipeline from returning a failed status until the job completes.
Design pipelines so that jobs that can fail fast run earlier. For example, add an early stage and move the syntax, style linting, Git commit message verification, and similar jobs in there.
Decide if it’s important for long jobs to run early, before fast feedback from faster jobs. The initial failures may make it clear that the rest of the pipeline shouldn’t run, saving pipeline resources.
Directed Acyclic Graphs (DAG)
In a basic configuration, jobs always wait for all other jobs in earlier stages to complete before running. This is the simplest configuration, but it’s also the slowest in most cases. Directed Acyclic Graphs and parent/child pipelines are more flexible and can be more efficient, but can also make pipelines harder to understand and analyze.
Caching
Another optimization method is to use caching between jobs and stages,
for example /node_modules for NodeJS.
Docker Images
Downloading and initializing Docker images can be a large part of the overall runtime of jobs.
If a Docker image is slowing down job execution, analyze the base image size and network connection to the registry. If GitLab is running in the cloud, look for a cloud container registry offered by the vendor. In addition to that, you can make use of the GitLab container registry which can be accessed by the GitLab instance faster than other registries.
Optimize Docker images
Build optimized Docker images because large Docker images use up a lot of space and take a long time to download with slower connection speeds. If possible, avoid using one large image for all jobs. Use multiple smaller images, each for a specific task, that download and run faster.
Try to use custom Docker images with the software pre-installed. It’s usually much faster to download a larger pre-configured image than to use a common image and install software on it each time. Docker’s Best practices for writing Dockerfiles has more information about building efficient Docker images.
Methods to reduce Docker image size:
- Use a small base image, for example
debian-slim. - Do not install convenience tools like vim, curl, and so on, if they aren’t strictly needed.
- Create a dedicated development image.
- Disable man pages and docs installed by packages to save space.
- Reduce the
RUNlayers and combine software installation steps. - If using
apt, add--no-install-recommendsto avoid unnecessary packages. - Clean up caches and files that are no longer needed at the end. For example
rm -rf /var/lib/apt/lists/*for Debian and Ubuntu, oryum clean allfor RHEL and CentOS. - Use tools like dive or DockerSlim to analyze and shrink images.
To simplify Docker image management, you can create a dedicated group for managing Docker images and test, build and publish them with CI/CD pipelines.
Test, document, and learn
Improving pipelines is an iterative process. Make small changes, monitor the effect, then iterate again. Many small improvements can add up to a large increase in pipeline efficiency.
It can help to document the pipeline design and architecture. You can do this with Mermaid charts in Markdown directly in the GitLab repository.
Document CI/CD pipeline problems and incidents in issues, including research done and solutions found. This helps onboarding new team members, and also helps identify recurring problems with CI pipeline efficiency.

